Accessing Monitoring Information for ZooKeeper

  1. To access monitoring tools for ZooKeeper, first, log into the Instaclustr console.
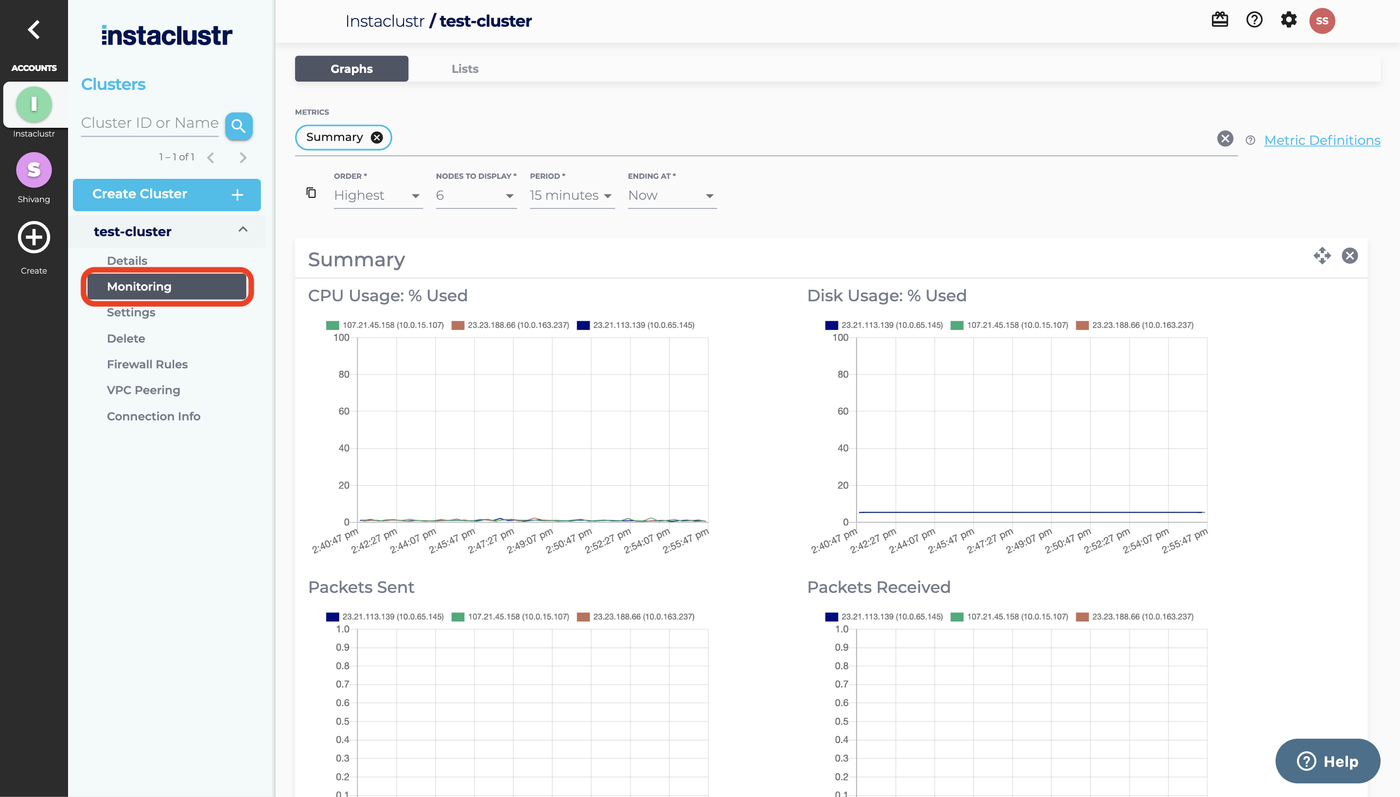
  2. After your cluster has finished provisioning, select Monitoring listed under the navigation menu of your cluster. This opens the cluster’s monitoring page.

  3. Initially, the page will display only the Summary monitoring information: CPU Usage, Disk Usage, and Packets Sent and Received by ZooKeeper. However, you can access additional ZooKeeper specific metrics using the search bar at the top of the page. For example, you may add General ZooKeeper Metrics and ZooKeeper Latency Metrics to your monitoring page like so:


    This will add the following metrics panels to your view:

  4. For more information about our console’s monitoring page, see our more comprehensive documentation. For information on how to monitor your Apache ZooKeeper Cluster via the Instaclustr Monitoring API, see the Monitoring API documentation.